See Market Crises Before They Happen
88.7% Crisis Detection | 1-3 Weeks Early Warning | 17-Year Validation

Powered by Industry-Leading Infrastructure
Quantitative Intelligence for Markets
Our proprietary quantitative framework employs a multi-factor model for institutional-grade risk decomposition—analyzing Equity Market, Volatility, Momentum, Value, Size, Quality, and additional factors—giving you unprecedented insight into market regime shifts.
Unparalleled Early Warning
Proven Performance
Institutional Grade

A Complete Early Warning System
Monitor markets in real-time, validate with historical data, and integrate seamlessly into your workflow.

Real-time Crisis Alerts
Monitor 20+ instruments. Receive instant notifications via email, Slack, Teams, or API when a crisis is brewing.
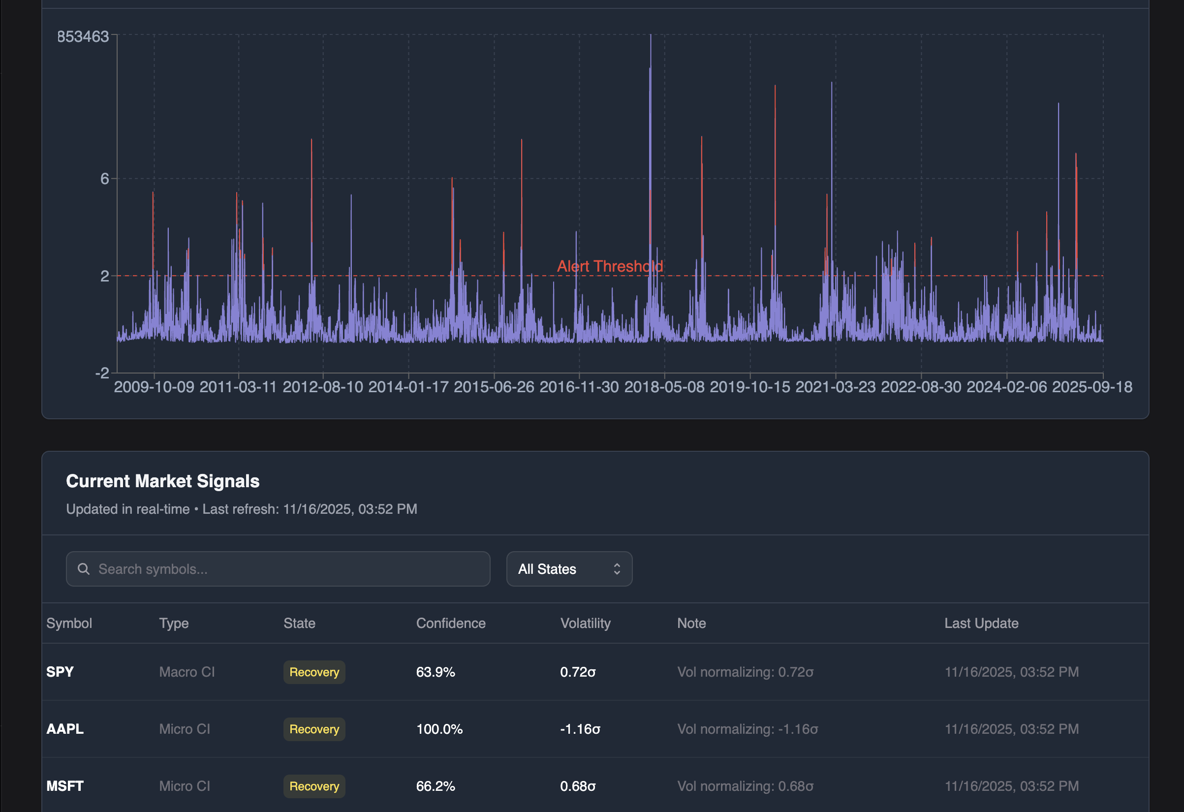
17-Year Historical Data
Validate our performance yourself. Explore how Arcane Inc. detected every major crisis over the past 17 years.
Multi-Factor Intelligence
Real-time factor attribution across institutional risk factors: Equity Market, Volatility, Momentum, Value, Size, Quality, Technology, Financials, Interest Rate, Credit, Dollar Strength, and Energy/Commodities.

Proven Foresight: Real Events, Real Lead Time
Not theoretical—validated performance across the most critical market events of the past 17 years.
COVID-19 Crash (2020)
2008 Financial Crisis
2022 Tech Selloff
Integrate with Your Existing Workflow
Connect seamlessly with popular platforms and services to enhance your workflow. API-first architecture for maximum flexibility.
Get StartedProtect Billions in Institutional Capital
Don't wait for the next crisis. Join the institutions who see market crises before they happen.
Common Questions
Everything you need to know about Arcane Inc. and our quantitative intelligence platform.
Experience Foresight Risk-Free
Join our exclusive 3-month pilot program. Full platform access. No cost. No obligation.
No credit card required. No obligation.